터치 포인트

단말 장치 외에도 네트워크에 연결된 모든 인력, 장소 및 사물도 고려해야 합니다.

세부 정보 보기

자원

모범 사례를 이해하고, 혁신적인 솔루션을 탐색하고, 베이커 커뮤니티 전체에서 다른 파트너와의 연결을 구축합니다.

×

터치 포인트

터치 포인트

단말 장치 외에도 네트워크에 연결된 모든 인력, 장소 및 사물도 고려해야 합니다.

자세히 보기

자원

자원

모범 사례를 이해하고, 혁신적인 솔루션을 탐색하고, 베이커 커뮤니티 전체에서 다른 파트너와의 연결을 구축합니다.

문의

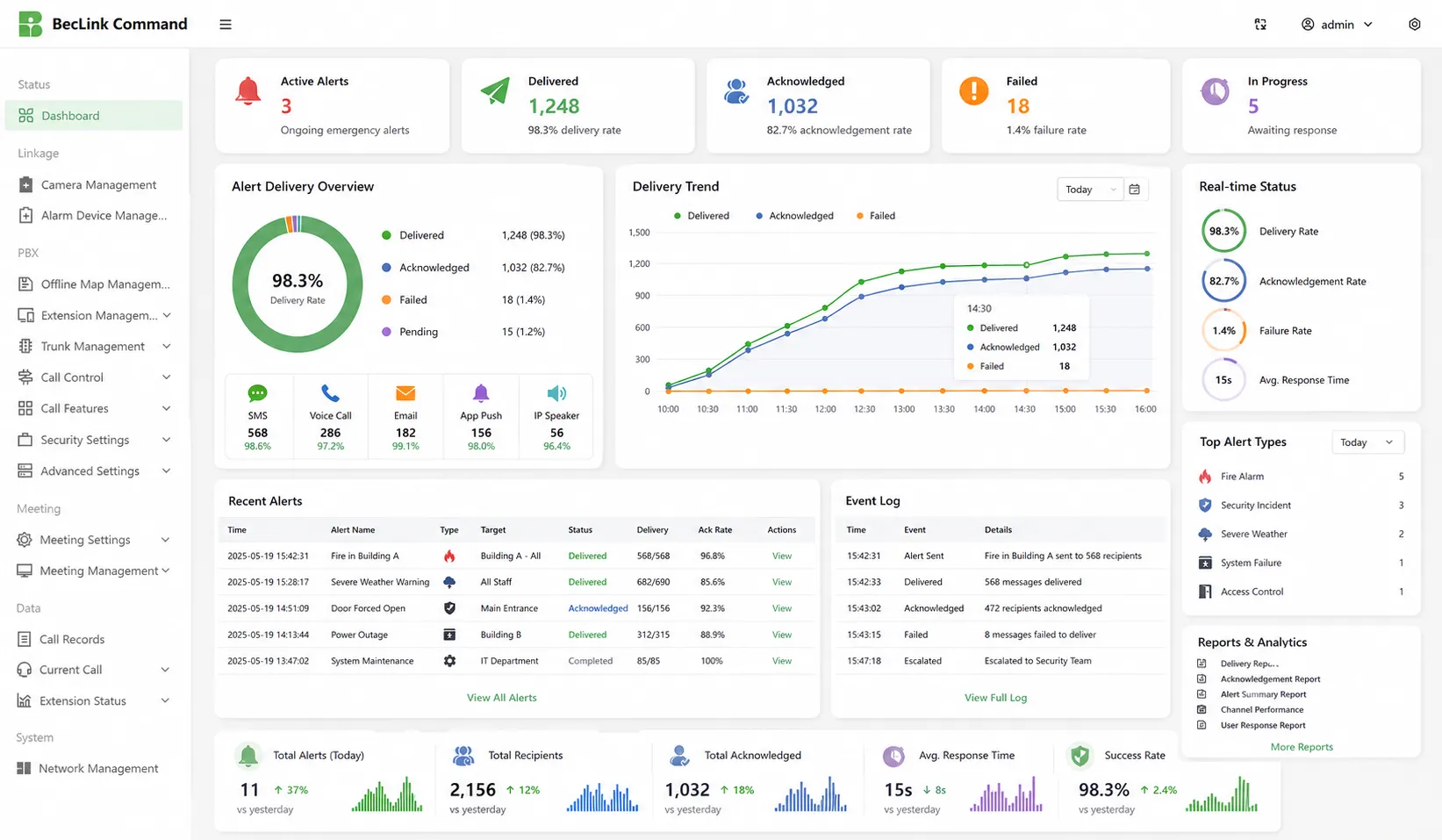
시스템 소개

비상 알림 소프트웨어는 조직이 하나의 중앙 집중식 플랫폼에서 긴급 통신, 사고 경고 및 응답 확인을 관리하는 데 도움이 됩니다. 관리자는 경고 템플릿을 만들고, 그룹, 부서, 역할, 건물 또는 위치별로 수신자를 선택하고, 여러 채널을 통해 메시지를 보낼 수 있습니다. 실시간 대시보드에는 전달 결과, 승인 속도, 실패한 메시지, 이벤트 로그 및 응답 진행률이 표시되어 긴급 상황, 훈련, 중단

다중 채널 알림

다중 채널 알림

이 시스템은 SMS, 음성 통화, 이메일, 모바일 푸시 알림, 데스크톱 알림, IP 스피커, SIP 전화, PA 시스템 및 디지털 사이니지를 통해 긴급 메시지를 보냅니다. 동시에 여러 채널을 사용함으로써 조직은 비상 사태, 중단, 훈련 또는 일일 안전 발표 시 직원, 방문자, 계약자 및 현장 팀에 더 빨리 연락할 수 있습니다.

대상 알림

관리자는 부서, 역할, 교대, 건물, 바닥, 현장, 대응 팀 또는 지오펜스 영역별로 알림을 보낼 수 있습니다. 이를 통해 불필요한 대량 경보를 방지하는 동시에 영향을 받는 직원이 정확한 지시를 받도록 할 수 있습니다. 정확한 비상 통신이 필요한 캠퍼스, 공장, 사무실, 병원, 터널, 공공 시설 및 다중 사이트 조직에 이상적입니다.

대상 알림
양방향 응답

양방향 응답

이 소프트웨어를 통해 수신자는 경고를 확인하거나, 안전 상태를 보고하거나, 응답 질문에 답하거나, 도움을 요청할 수 있습니다. 운영자는 누가 메시지를 받았는지, 누가 응답하지 않았는지, 누가 도움이 필요한지 알 수 있습니다. 패닉 버튼과 빠른 도움말 기능은 또한 모바일 사용자, 보안 직원, 교사, 간호사 및 현장 직원의 빠른

자동화된 워크플로우

사전 구성된 워크플로우를 통해 운영자는 화재 경보, 심각한 날씨, 보안 위협, 대피, 장비 고장, 네트워크 중단 및 비즈니스 연속성 이벤트에 신속하게 대응할 수 있습니다. 트리거되면 시스템은 템플릿을 선택하고, 대상 그룹에 알리고, 응답하지 않은 경고를 에스컬레이션하고, 후속 조치를 시작하고, 이후 검토 및 개선을 위해 각 단계를 기록할 수

자동화된 워크플로우
시스템 통합

시스템 통합

이 플랫폼은 화재 경보, 접근 제어, CCTV, PA 시스템, IP 스피커, SIP 전화, HR 디렉토리, 날씨 경보, 패닉 버튼, 센서 및 디지털 사이니지와 통합할 수 있습니다. 통합 시스템을 사용하면 경보가 자동으로 트리거되고 서로 다른 장치에 배포되며 현장 통신 채널을 통해 표시되어 더 빠르고 조정된 비상 대응을 할 수 있습니다

보고서 및 분석

실시간 대시보드 및 보고서에는 메시지 전달, 실패한 시도, 승인 속도, 사용자 응답, 에스컬레이션 레코드, 운영자 작업 및 이벤트 일정이 표시됩니다. 이러한 기록은 안전 관리자가 경고 성능을 평가하고, 규정 준수 감사를 지원하고, 비상 훈련을 개선하고, 향후 대응 계획을 최적화하여 조직 준비를 강화하는 데 도움이 됩니다.

보고서 및 분석

응용 프로그램 시나리오

기업 사무실
공업용 식물
학교와 캠퍼스
병원 및 의료
교통 허브
공공 안전
기업 사무실

기업 사무실

기업 사무실에서 대량 알림 시스템은 보안 팀과 시설 관리자가 화재 훈련, 정전, 방문자 사고, 직장 위협, 엘리베이터 고장, 혹독한 날씨 및 건물 대피에 대한 빠른 경고를 보낼 수 있도록 지원합니다. 직원은 데스크톱 팝업, SMS, 이메일, 모바일 앱, 디지털 사이니지 및 음성 통화를 통해 메시지를 수신할 수 있으므로 바쁜 근무 시간에도 사무실 팀이 명확한 지침을

공업용 식물

공업용 식물

산업 발전소는 장비 고장, 가스 누출, 화재 위험, 생산 라인 사고, 정전 및 대피 사건 동안 빠르고 신뢰할 수 있는 통신이 필요합니다. 비상 알림 소프트웨어는 제어실, 경보 시스템, IP 스피커, SIP 전화, 경적 스피커, 모바일 사용자 및 안전 팀을 연결할 수 있습니다. 운영자는 작업장, 창고, 위험 구역, 유지관리 팀 및 관리 그룹에

학교와 캠퍼스

학교와 캠퍼스

학교와 대학의 경우, 이 시스템은 폐쇄, 혹독한 날씨, 화재 경보, 의료 사고, 교통 변경, 실종자 및 캠퍼스 안전 위협에 대한 긴급 통신을 지원합니다. 관리자는 SMS, 이메일, 모바일 앱, PA 시스템, 교실 디스플레이 및 데스크톱 알림을 통해 학생, 교사, 학부모, 보안 직원 및 시설 팀에 알릴 수 있어 캠퍼스가 신속하고 일관성 있게

병원 및 의료

병원 및 의료

의료 환경에서 비상 알림 소프트웨어는 코드 경고, 보안 사고, 장비 고장, 대피 통지, 인력 비상, 감염 관리 메시지 및 시설 유지 관리 업데이트를 지원할 수 있습니다. 병원은 의사, 간호사, 보안 팀, 부서 관리자 및 응급 대응 그룹에 역할 또는 위치에 따라 알릴 수 있으므로 의료진이 영향을 받지 않는 부서를 방해하지 않고 신속하게 조정할 수

교통 허브

교통 허브

공항, 철도역, 버스 터미널, 터널, 항만 및 지하철 시스템에는 승객 안전, 보안 이벤트, 교통 혼란, 심각한 날씨, 장비 고장 및 긴급 대피를 위한 대규모 경보가 필요합니다. 이 플랫폼은 제어 센터, 디지털 사이니지, PA 시스템, 모바일 경보, 인터콤 및 현장 장치를 연결하여 운영자가 승객, 직원, 보안 팀 및 유지 관리 직원에게 지침을 방송할 수 있도록

공공 안전

공공 안전

공공 안전 기관은 플랫폼을 사용하여 자연 재해, 대피 명령, 공공 보안 사고, 도로 폐쇄, 지역사회 비상, 극한 날씨 및 인프라 장애에 대한 긴급 경보를 보낼 수 있습니다. 메시지는 주민, 비상 대응자, 정부 부서, 현장 팀 및 파트너 조직에 배포하여 지휘 센터와 대중 간의 빠른 조정을 지원합니다.

높은 신뢰성 통신 보장을 제공하는 전문 산업 통신 제조업체!
협력 상담
고객 서비스 전화
We use cookie to improve your online experience. By continuing to browse this website, you agree to our use of cookie.

Cookies

This Cookie Policy explains how we use cookies and similar technologies when you access or use our website and related services. Please read this Policy together with our Terms and Conditions and Privacy Policy so that you understand how we collect, use, and protect information.

By continuing to access or use our Services, you acknowledge that cookies and similar technologies may be used as described in this Policy, subject to applicable law and your available choices.

Updates to This Cookie Policy

We may revise this Cookie Policy from time to time to reflect changes in legal requirements, technology, or our business practices. When we make updates, the revised version will be posted on this page and will become effective from the date of publication unless otherwise required by law.

Where required, we will provide additional notice or request your consent before applying material changes that affect your rights or choices.

What Are Cookies?

Cookies are small text files placed on your device when you visit a website or interact with certain online content. They help websites recognize your browser or device, remember your preferences, support essential functionality, and improve the overall user experience.

In this Cookie Policy, the term “cookies” also includes similar technologies such as pixels, tags, web beacons, and other tracking tools that perform comparable functions.

Why We Use Cookies

We use cookies to help our website function properly, remember user preferences, enhance website performance, understand how visitors interact with our pages, and support security, analytics, and marketing activities where permitted by law.

We use cookies to keep our website functional, secure, efficient, and more relevant to your browsing experience.

Categories of Cookies We Use

Strictly Necessary Cookies

These cookies are essential for the operation of the website and cannot be disabled in our systems where they are required to provide the service you request. They are typically set in response to actions such as setting privacy preferences, signing in, or submitting forms.

Without these cookies, certain parts of the website may not function correctly.

Functional Cookies

Functional cookies enable enhanced features and personalization, such as remembering your preferences, language settings, or previously selected options. These cookies may be set by us or by third-party providers whose services are integrated into our website.

If you disable these cookies, some services or features may not work as intended.

Performance and Analytics Cookies

These cookies help us understand how visitors use our website by collecting information such as traffic sources, page visits, navigation behavior, and general interaction patterns. In many cases, this information is aggregated and does not directly identify individual users.

We use this information to improve website performance, usability, and content relevance.

Targeting and Advertising Cookies

These cookies may be placed by our advertising or marketing partners to help deliver more relevant ads and measure the effectiveness of campaigns. They may use information about your browsing activity across different websites and services to build a profile of your interests.

These cookies generally do not store directly identifying personal information, but they may identify your browser or device.

First-Party and Third-Party Cookies

Some cookies are set directly by our website and are referred to as first-party cookies. Other cookies are set by third-party services, such as analytics providers, embedded content providers, or advertising partners, and are referred to as third-party cookies.

Third-party providers may use their own cookies in accordance with their own privacy and cookie policies.

Information Collected Through Cookies

Depending on the type of cookie used, the information collected may include browser type, device type, IP address, referring website, pages viewed, time spent on pages, clickstream behavior, and general usage patterns.

This information helps us maintain the website, improve performance, enhance security, and provide a better user experience.

Your Cookie Choices

You can control or disable cookies through your browser settings and, where available, through our cookie consent or preference management tools. Depending on your location, you may also have the right to accept or reject certain categories of cookies, especially those used for analytics, personalization, or advertising purposes.

Please note that blocking or deleting certain cookies may affect the availability, functionality, or performance of some parts of the website.

Restricting cookies may limit certain features and reduce the quality of your experience on the website.

Cookies in Mobile Applications

Where our mobile applications use cookie-like technologies, they are generally limited to those required for core functionality, security, and service delivery. Disabling these essential technologies may affect the normal operation of the application.

We do not use essential mobile application cookies to store unnecessary personal information.

How to Manage Cookies

Most web browsers allow you to manage cookies through browser settings. You can usually choose to block, delete, or receive alerts before cookies are stored. Because browser controls vary, please refer to your browser provider’s support documentation for details on how to manage cookie settings.

Contact Us

If you have any questions about this Cookie Policy or our use of cookies and similar technologies, please contact us at support@becke.cc .